,

4053 Multiplexador / Demultiplexador Analógico Triplo de 2 canais

Avatar de Eletronica_eletrodex

O circuito 4053 é um multiplexador / demultiplexador analógico triplo, de 2 canais, controlado digitalmente que pode atuar tanto como conversor série paralelo, como paralelo série. Ele é composto por um circuito lógico comutador, responsável por receber e selecionar vários sinais de entrada e comutar para uma das saídas. O termo triplo provém dos 3 interruptores, sendo eles, A referente a comutação de X, B referente a comutação de Y e C referente a comutação de Z, responsáveis por ativar um dos dois canais 0 ou 1 de cada comutador X, Z ou Y.

Sua aplicação é voltada principalmente para atuação em circuitos de comunicação. É atuante também em equipamentos operados por bateria, sistemas de roteamento de sinal de áudio e vídeo, e sistemas de aquisição de dados de baixa tensão.

O 4053 possui uma ampla faixa de tensão analógica: VDD-VEE = 3V à 18V. Vale ressaltar que VEE deve ser ≦ VSS, e sendo assim, recomenda-se conectá-lo diretamente ao GND como demostrado na montagem do circuito de teste.

 Acesse a página do produto clicando aqui: 4053 – MuX/DemuX

Circuito interno do CI 4053 Multiplexador / Demultiplexador Analógico Triplo de 2 canais

 

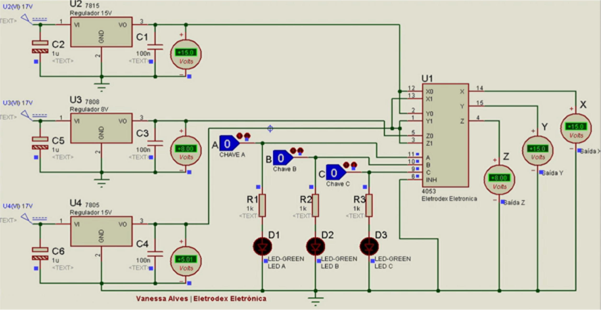
 Conexão do circuito eletrônico de teste do 4053 Multiplexador / Demultiplexador Analógico Triplo de 2 canais

 

 

 

O Pino 1 do 4053 deve ser conectado ao Pino 3, ao Pino 13 e ao terceiro terminal do regulador de tensão de 5V; O primeiro terminal do regulador de 5V deve ser conectado diretamente ao VCC da fonte de alimentação de 17VDC, e o seu segundo terminal deve ser conectado ao GND da fonte.

O Pino 2 deve ser conectado ao Pino 12 e ao terceiro terminal do regulador de tensão de 15V; O primeiro terminal do regulador de 15V deve ser conectado diretamente ao VCC da fonte de alimentação de 17VDC, e o seu segundo terminal deve ser conectado ao GND da fonte.

O Pino 4 deve ser conectado a ponta positiva de medição do multímetro referente a medição Z dos canais Z0 e Z1. A ponta negativa de medição do multímetro deve ser conectado ao GND da fonte.

O Pino 5 deve ser conectado ao terceiro terminal do regulador de tensão de 8V; O primeiro terminal do regulador de 8V deve ser conectado diretamente ao VCC da fonte de alimentação de 17VDC, e o seu segundo terminal deve ser conectado ao GND da fonte.

Os Pinos 6, 7 e 8 devem ser conectados ao GND da fonte.

O Pino 9 deve ser conectado a um dos lados do resistor de 500 Ohms, e ao terminal OFF do interruptor A. O outro lado do resistor de 500 Ohms deve ser conectado ao anodo do Led A; e o catodo do Led A deve ser conectado ao GND da fonte.

O Pino 10 deve ser conectado a um dos lados do resistor de 500 Ohms, e ao terminal OFF do interruptor B. O outro lado do resistor de 500 Ohms deve ser conectado ao anodo do Led B; e o catodo do Led B deve ser conectado ao GND da fonte.

O Pino 11 deve ser conectado a um dos lados do resistor de 500 Ohms, e ao terminal OFF do interruptor C. O outro lado do resistor de 500 Ohms deve ser conectado ao anodo do Led C; e o catodo do Led C deve ser conectado ao GND da fonte.

O Pino 14 deve ser conectado a ponta positiva de medição do multímetro referente a medição X dos canais X0 e X1. A ponta negativa de medição do multímetro deve ser conectado ao GND da fonte.

O Pino 15 deve ser conectado a ponta positiva de medição do multímetro referente a medição Y dos canais Y0 e Y1. A ponta negativa de medição do multímetro deve ser conectado ao GND da fonte.

O Pino 16 deve ser conectado ao VCC da fonte.

O lado ON dos interruptores A, B e C devem ser conectados ao VCC da fonte.

OBS: O 4053 possui uma ampla faixa de tensão analógica: VDD-VEE = 3V à 18V. Vale ressaltar que VEE deve ser VSS, e sendo assim, recomenda-se conectá-lo diretamente ao GND como descrito acima.

 

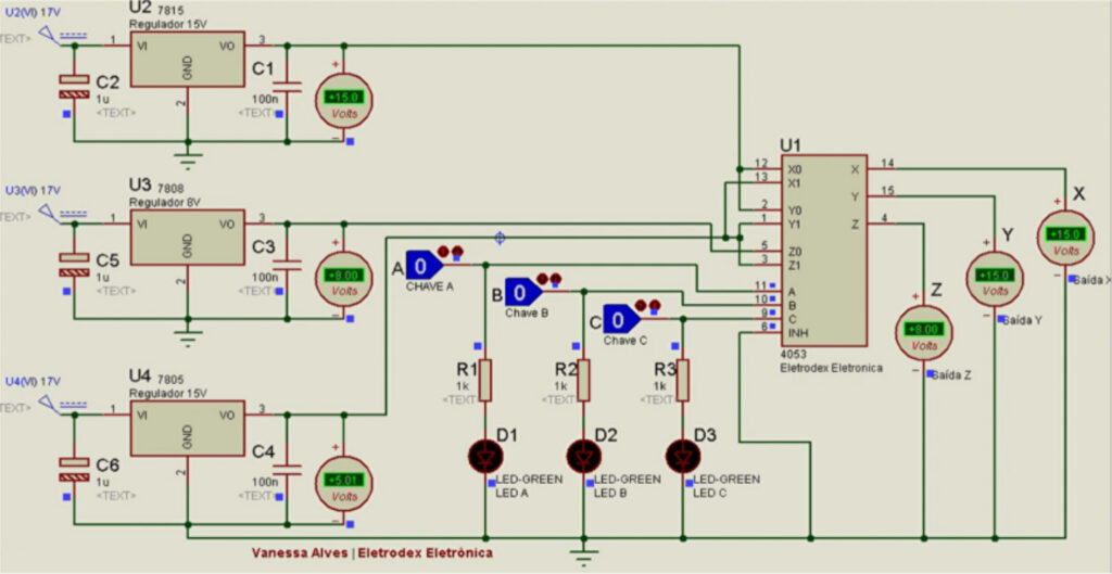
Atuação dos canais Z0, Y0 e X0 com os interruptores A, B e C em nível lógico baixo

 

 

As chaves A, B e C estão setadas em OFF, com nível lógico baixo o que ativa os canais Z0, Y0 e X0.

O diagrama de simulação criado no Proteus, que pode ser visto a seguir, expõe de forma facilitada o circuito junto as conexões pino a pino, de modo a facilitar a visualização de atuação do multiplexador, comutando os canais e transmitindo o valor de tensão para os pinos X, Y e Z. Assim, é possível efetuar a resposta comutada em Z de 8V, referente a tensão do canal Z0, a resposta em Y de 15V referente a tensão do canal Y0, e a resposta em X de 15V referente a tensão do canal X0.

 

 

 

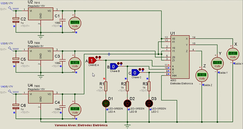
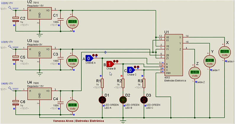
Atuação dos canais Z0, Y0 e X1 com os interruptores A em nível lógico alto, B e C em nível lógico baixo

 

 

 

A chave A está setada em ON com nível lógico alto, e as chaves B e C estão setadas em OFF, com nível lógico baixo o que ativa os canais Z0, Y0 e X1.

O diagrama de simulação criado no Proteus, que pode ser visto a seguir, demonstra a resposta comutada em Z de 8V, referente a tensão do canal Z0, a resposta em Y de 15V referente a tensão do canal Y0, e a resposta em X de 5V referente a tensão do canal X1.

 

 

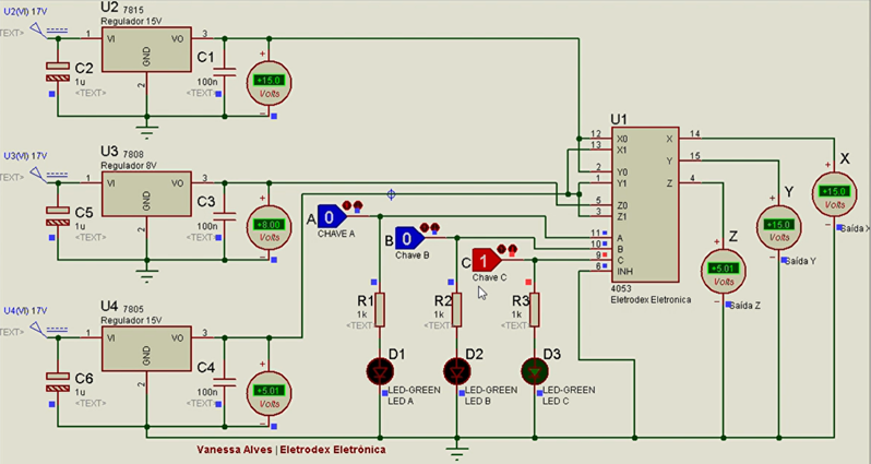
Atuação dos canais Z0, Y1 e X0 com O interruptor A em nível lógico baixo, B em nível lógico alto e C em nível lógico baixo

 

 

A chave A está setada em OFF com nível lógico baixo, a chave B está em ON com nível lógico alto e a chave C em OFF, com nível lógico baixo o que ativa os canais Z0, Y1 e X0.

O diagrama de simulação criado no Proteus, que pode ser visto a seguir, demonstra a resposta comutada em Z de 8V, referente a tensão do canal Z0, a resposta em Y de 5V referente a tensão do canal Y1, e a resposta em X de 15V referente a tensão do canal X0.

 

 

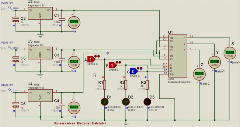
Atuação dos canais Z0, Y1 e X1 com os interruptores A e B em nível lógico alto e C em nível lógico baixo

 

As chaves A e B estão setadas em ON com nível lógico alto, e a chave C em OFF, com nível lógico baixo o que ativa os canais Z0, Y1 e X1.

O diagrama de simulação criado no Proteus, que pode ser visto a seguir, demonstra a resposta comutada em Z de 8V, referente a tensão do canal Z0, a resposta em Y de 5V referente a tensão do canal Y1, e a resposta em X de 5V referente a tensão do canal X1

 

Atuação dos canais Z1, Y0 e X1 com os interruptores A e B em nível lógico baixo e C em nível lógico alto

 

As chaves A e B estão setadas em OFF com nível lógico baixo, e a chave C está setada em ON com nível lógico alto o que ativa os canais Z1, Y0 e X0.

O diagrama de simulação criado no Proteus, que pode ser visto a seguir, demonstra a resposta comutada em Z de 5V, referente a tensão do canal Z1, a resposta em Y de 15V referente a tensão do canal Y0, e a resposta em X de 15V referente a tensão do canal X0.

 

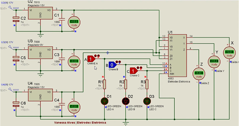
Atuação dos canais Z1, Y0 e X1 com A em nível lógico alto, B em nível lógico baixo e C em nível lógico alto

 

A chave A está setada em ON com nível lógico alto, a chave B está em OFF com nível lógico baixo e a chave C está setada em ON com nível lógico alto o que ativa os canais Z1, Y0 e X1.

O diagrama de simulação criado no Proteus, que pode ser visto a seguir, demonstra a resposta comutada em Z de 5V, referente a tensão do canal Z1, a resposta em Y de 15V referente a tensão do canal Y0, e a resposta em X de 5V referente a tensão do canal X1.

 

 

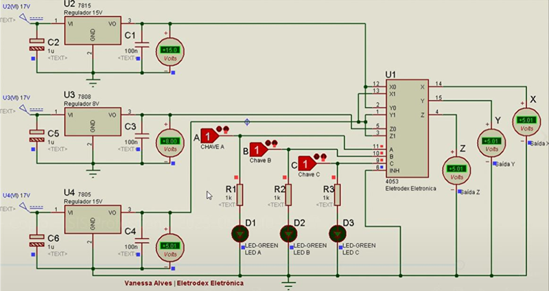
Atuação dos canais Z1, Y1 e X1 com os interruptores A, B e C em nível lógico alto

 

Todas as chaves A, B e C estão setadas em ON com nível lógico alto, o que ativa os canais Z1, Y1 e X1.

O diagrama de simulação criado no Proteus, que pode ser visto a cima, demonstra a resposta comutada em Z de 5V, referente a tensão do canal Z1, a resposta em Y de 5V referente a tensão do canal Y1, e a resposta em X de 5V referente a tensão do canal X1.

 

 

Avatar de Eletronica_eletrodex